MongoDB WiredTiger Details¶

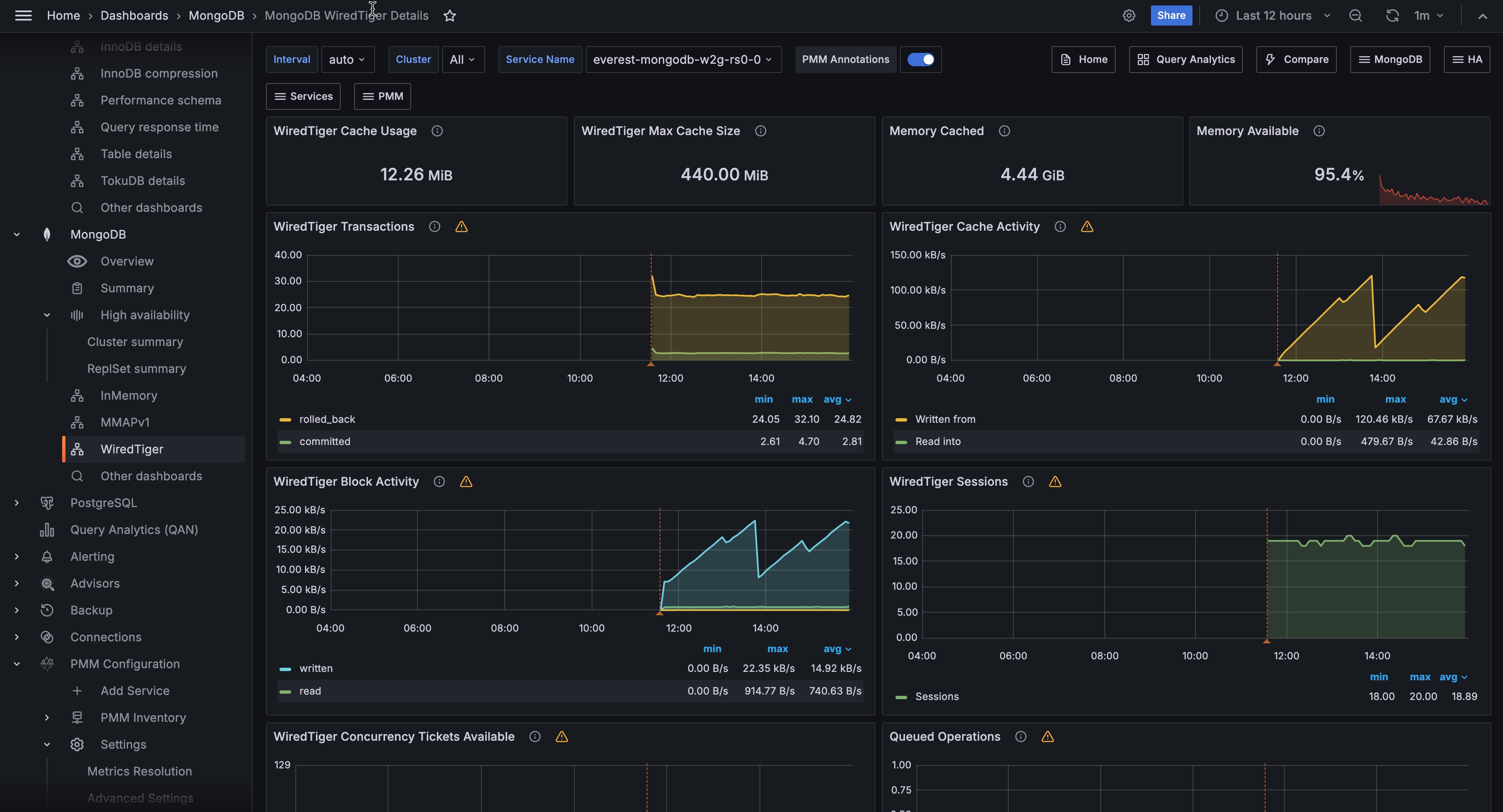
WiredTiger Transactions¶
WiredTiger internal transactions
WiredTiger Cache Activity¶
Data volume transferred per second between the WT cache and data files. Writes out always imply disk; Reads are often from OS file buffer cache already in RAM, but disk if not.
WiredTiger Block Activity¶
Data volume handled by the WT block manager per second
WiredTiger Sessions¶
Internal WT storage engine cursors and sessions currently open
WiredTiger Concurrency Tickets Available¶
A WT ‘ticket’ is assigned out for every operation running simultaneously in the WT storage engine. “Available” = hard-coded high value - “Out”.
Queued Operations¶
Operations queued due to a lock.
WiredTiger Checkpoint Time¶
The time spent in WT checkpoint phase. Warning: This calculation averages the cyclical event (default: 1 min) execution to a per-second value.
WiredTiger Cache Eviction¶
Least-recently used pages being evicted due to WT cache becoming full.
WiredTiger Cache Capacity¶
Configured max and current size of the WT cache.
WiredTiger Cache Pages¶
WiredTiger Log Operations¶
WT internal write-ahead log operations.
WiredTiger Log Activity¶
Data volume moved per second in WT internal write-ahead log.
WiredTiger Log Records¶
Number of records appended per second in WT internal log.
Document Changes¶
Mixed metrics: Docs per second inserted, updated, deleted or returned on any type of node (primary or secondary); + replicated write Ops/sec; + TTL deletes per second.
Scanned and Moved Objects¶
This panel shows the number of objects (both data (scanned_objects) and index (scanned)) as well as the number of documents that were moved to a new location due to the size of the document growing. Moved documents only apply to the MMAPv1 storage engine.
Page Faults¶
Unix or Window memory page faults. Not necessarily from MongoDB.